지역 신재생발전 관제시스템
Local Renewable Management System, LRMS
"국내 최초의 지역단위 신재생 에너지 통합 관제 시스템, LRMS"
LRMS는 전력계통의 에너지전환에 대응하기 위해 지역단위의 신재생에너지에 대한 감시·예측·평가·제어하는 통합 플랫폼으로 개발되었습니다.
신재생에너지의 변동성과 불확실성을 해소하고 전력계통 운영의 안정성을 확보하기 위해 개발된 정부지원 에너지기술개발사업의 성과물입니다.
전력계통 운영과 LRMS
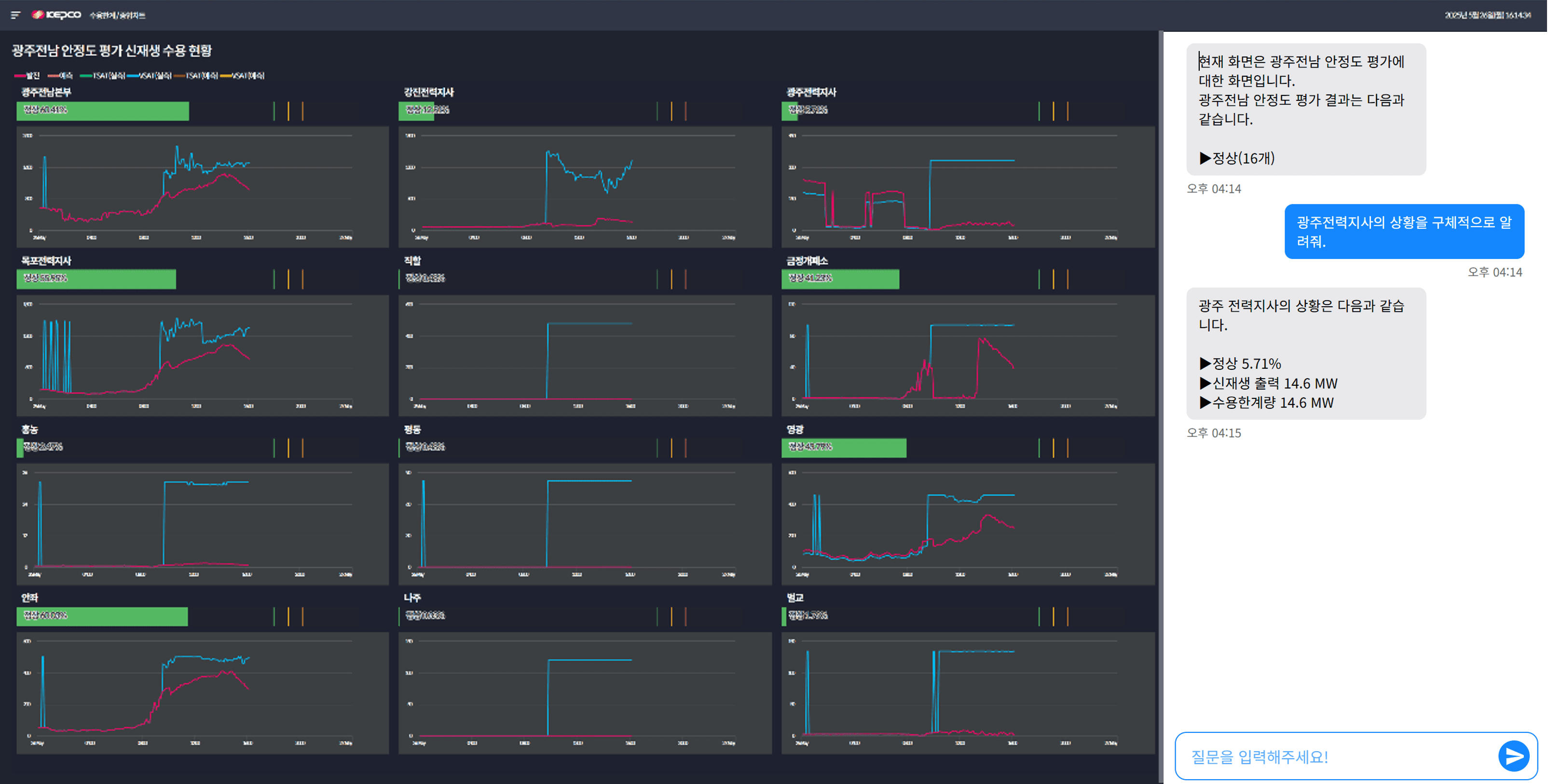
LRMS는 한국전력공사에서 154kV 이하에 연계되는 중·소규모 신재생발전을 감시하고 제어하기 위한 시스템으로, 신재생발전의 출력을 감시·예측하고, 이를 반영해 전력계통 안정도를 분석한 후, 출력제어 필요량을 산정하고 수행하는 기능을 가집니다.
통합관제 주요 프로세스
신재생에너지 출력예측기반 안정도평가 결과에 따라 전력계통 운영에 문제가 있다고 판단되는 경우, 신재생에너지 발전출력 제어를 수행합니다.
신재생 에너지 감시정보 취득
SCADA와 연계된
지역단위 감시정보
▼
출력예측 데이터 생성
기상정보 및 SCADA 정보로
예측데이터 생성
▼
동적안정도 평가 수행
현재계통과 예측계통 기반
지역계통 수용 한계량 평가
▼
단말장치 출력제어
제어알고리즘을 통한
제어대상 선정/제어량 분배
주요 기능

출력 현황[감시]
신재생 에너지의 발전데이터를 실시간으로 취득하여, 지역의 발전원, 변전소, 전력지사의 발전량과 설비용량 등 상세 정보를 제공

출력 예측
감시, 설비, 기상정보를 이용한 예측 알고리즘을 통해 신재생에너지의 예측 데이터(초단기,단기,중기,장기)를 제공

수용한계 현황[평가]
지역 계통의 신재생전원 수용한계를 모듈화 기반으로 전압 프로파일, 설비 및 선로 과부하, 전압 안정도, 등 다양한 관점에서 실시간 평가

출력 제어
출력제어 알고리즘을 통해 출력제어 계획수립, 출력제어 시행, 실적 조회까지 전체적인 제어 현황을 제공

차단기 관리
차단기의 현재 상태를 실시간으로 확인하고, 위급 상황 발생 시 적절한 조치를 취할 수 있도록 돕는 기능 제공

주변압기 유연접속
발전용량 기준의 유연 접속을 통해 변전소별 신재생 수용력 확대 및 안정적 계통 운영 지원을 위한 기능 제공

전력계통 AI(ReON)
급변하는 계통운영상황에 대해 운영자가 신속하게 의사를 결정 할 수 있게 지원하는 차세대 전력계통 AI

단말장치
단말장치 설치 및 정보연계장치 기능 구현 및 현장 설치, 신재생발전원·연계변전소 현장 설치 및 시스템 구축으로 스마트한 에너지 환경을 제공
한국전력공사 광주전력관리처에 신재생발전 관제시스템(LRMS)을 2024년 11 월 구축 완료하고, 2025년 6월 준공식 후 본격적인 운영을 준비하고 있습니다. 앞으로 전국적인 확산을 목표로 관련 기관과 협력하여 신재생에너지 인프라를 단계적으로 구축해 나갈 예정입니다






